トラリピのバックテストをしたいんだけど、どうしたらいい?
こういった疑問に答えていこうと思います(^^♪
どうも鈴(@semiritaia_suzu)です!!
わたしは約1億円で『広いレンジに仕掛ける初心者向けのワイドレンジ戦略』と『狭いレンジに仕掛ける中級者向けのナローレンジ戦略』の2種類のトラリピを運用しています(^^♪
特に約2,000万円で運用しているトラリピワイドレンジ戦略は幅広いレンジに仕掛けることで、相場観のない初心者でも運用できるのに、月平均20万円の利益を得ているため、大人気です。
▼鈴のトラリピ設定_ワイドレンジ戦略の運用実績
今回はそんなトラリピについてバックテストをしたいという問い合わせがあったので、回答していきます!!
トラリピの利益値幅についてはわたしなりの理論がありますが、自分の手で確認してみてください(^^♪
▼トラリピで最適な利益値幅
トライオートFXのビルダー機能でバックテスト
トライオートFXのビルダー機能を使うことで非常に簡単にバックテストを行うことができます。
まあ、トライオートFXはトラリピではないんですが、トライオートFXは自由度が高いため鈴のトラリピ設定_ワイドレンジ戦略をほぼ再現することができます。
▼トライオートFXで鈴のトラリピ設定を再現する方法
今回はトライオートFXの再現性が高いことを逆手に取って、トラリピのバックテストに利用してしまいます(*''▽'')
トライオートFXを利用したバックテストのやり方
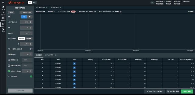
(例)自分年金作り_加ドル/円_買いをバックテスト
試しに自分年金作りの設定でバックテストをやってみます(^^♪▼【自分年金作り】トラリピワイドレンジ戦略積立ver
| 新規・買い注文 | 新規・売り注文 | |
| 通貨ペア | CAD/JPY | CAD/JPY |
| 注文金額 | 0.1万(通貨) | 0.1万(通貨) |
| レンジ | 新規・買い 70.80~94.80 |
新規・売り 95.80~119.80 |
| トラップ本数 | 31本 | 31本 |
| 利益値幅 | 0.8円 | 0.8円 |
| 決済トレール | 設定しない | 設定しない |
バックテストの結果
- 期間が限定される(2021年6月現在は2019年1月~、2020年1月~の2パターン)
- スペック(スプレッドやスワップ)はトライオートFXの値
- 注文数は100本までしかできない
- 複数通貨ペアのバックテストはできない
- 決済トレールのバックテストはできない
- 同じ通貨ペアなら買いと売りを同時にバックテストできる
超お手軽なので、ぜひ自分の手でやってみてください(^^♪
カウンター固定にチェックを入れた上で、利確幅とカウンター値を同じ値(買いの時は-、売りの時は+)にすればトラリピ式の設定になります。
ただ、レンジ幅の設定にちょっと癖があるので、想定する注文になるまで微調整してみてください。
ちなみに入力方法が分からない人は以下の記事をどうぞ( ^^) _旦~~
▼トライオートFXでトラリピ式の注文を入力する方法
▼参考:自分年金作り_加ドル/円_売りの設定

※2019年1月以降は一度も95円以上になっていないので、取引はありません
※買いと売りを同時にバックテストできますが、設定の入力方法の参考のため記載
利益値幅のシミュレーションに便利
わたしはこのバックテスト機能を利益値幅のシミュレーションに使っています(^^ゞ(例)自分年金作り_豪ドル/NZドル_買いのバックテスト
| 新規・買い注文 | 新規・売り注文 | |
| 通貨ペア | AUD/NZD | AUD/NZD |
| 注文金額 | 0.1万(通貨) | 0.1万(通貨) |
| レンジ | 新規・買い 1.008~1.144 |
新規・売り 1.158~1.294 |
| トラップ本数 | 18本 | 18本 |
| 利益値幅 | 変動 | 0.007ドル |
| 決済トレール | 設定しない | 設定しない |
バックテストの結果
▼利確幅10pips:7,739円

▼利確幅20pips:14,419円

▼利確幅30pips:17,947円

▼利確幅40pips:19,769円

▼利確幅50pips:19,830円

▼利確幅60pips:20,074円

▼利確幅70pips:21,402円

▼利確幅80pips:21,160円

▼利確幅90pips:22,101円

▼利確幅100pips:22,806円

想像していた以上に広い利確幅の成績がいいんじゃないでしょうか?
がっつりバックテストをやるならMT4を使ったりするんでしょうが、おおよその感覚を知るだけならトライオートFXのビルダー機能で十分です。
自動売買が好きな人はガチャガチャ弄って、色々なバックテストをしているだけで楽しいと思います(^^ゞ
トラリピなどFX自動売買を運用するなら口座を持っておくと便利です!!
▼【トライオートFXの始め方】インヴァスト証券の口座開設のやり方を画像10枚で解説
【トライオートFXの口座開設(公式HP)】
……ちなみにトライオートFXを運用するときは逆にトラリピ運用試算表でリスクを管理しているので、お互い持ちつ持たれずということで(^^ゞ
▼【全ての自動売買で必須】ロスカットレートが分かるトラリピ運用試算表の使い方
バックテストも最適解の一つだと思いますが、バックテスト期間の傾向に大きな影響を受けるので、安定的に不労所得を受け取りたいトラリピ_ワイドレンジ戦略にはATRの方が適切だと判断しました。
詳しくは利益値幅の解説記事を参照してください( ^^) _旦~~
▼トラリピで最適な利益値幅
以上、【簡易版】トラリピでバックテストをする方法⇒トライオートFXを活用……でした!!
関連記事:
バックテストをしたい人はトライオートFXをどうぞ( ^^) _旦~~
▼【トライオートFXの始め方】インヴァスト証券の口座開設のやり方を画像10枚で解説
簡易版バックテスト!!
▼LINEで更新通知を受け取る▼

▼Instagramでも情報を発信中▼
▼Twitterでも情報を発信中▼
本日でサラリーマン終了です(*^^*)
— 鈴@3年でセミリタイア達成 (@semiritaia_suzu) August 30, 2018
しっかりと挨拶回りをしてきます!!
ただ、最後の最後まで全く実感がわかないですね(^-^ゞ pic.twitter.com/NCotpuDwGe


